복잡한 기업 법무,
시스템으로 완벽하게 해결합니다.

법무그룹 현일 기업자문센터는 단순한 자문을 넘어,
기업의 리스크를 사전에 관리하는 통합 법률 솔루션입니다.

한눈에 보는 서비스 주요 화면

이미지를 클릭하면 크게 볼 수 있습니다.

hyunillaw.com/dashboard
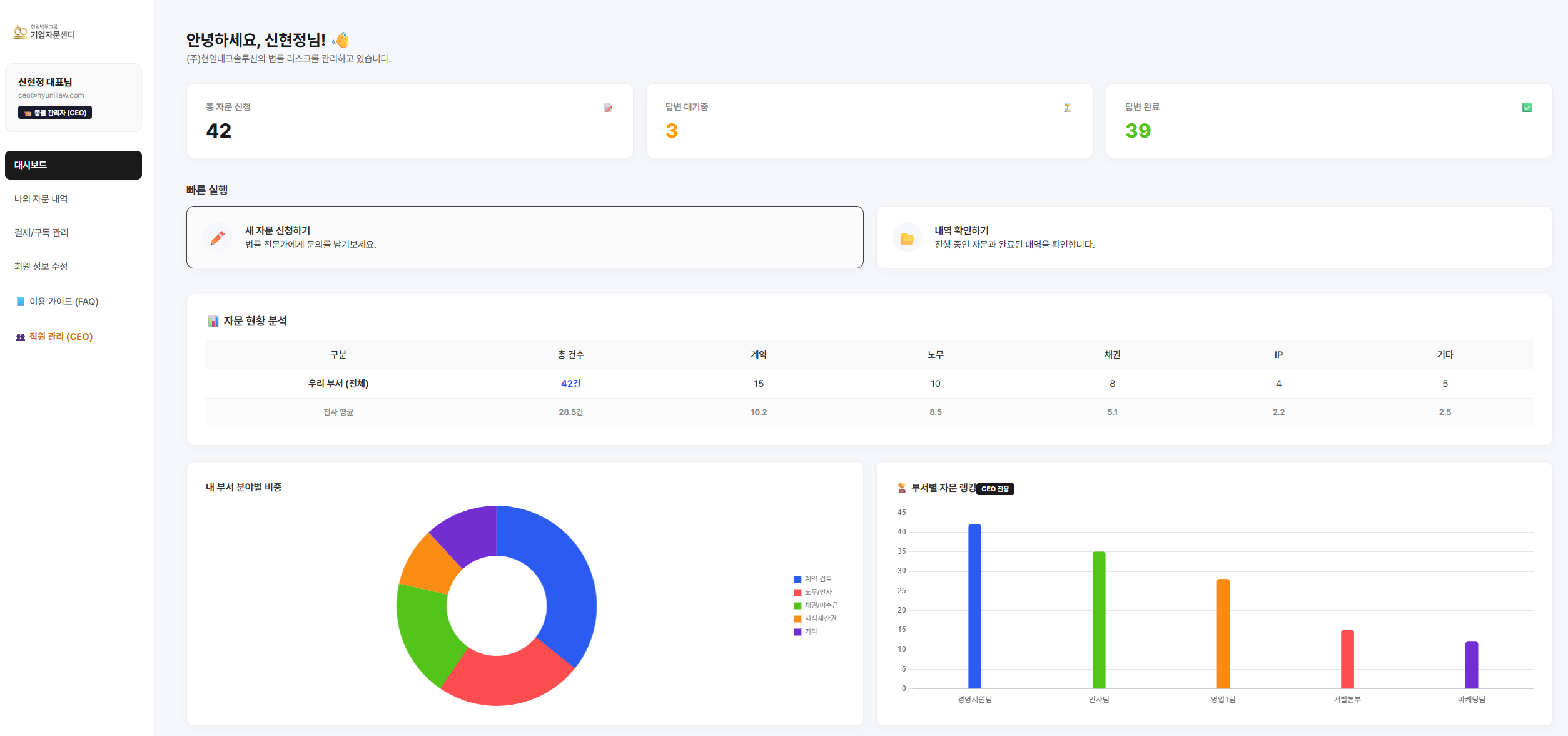
메인 대시보드
📊 통합 대시보드: 우리 회사의 자문 현황과 리스크를 한눈에 파악합니다.
자문 신청
✏️ 간편한 신청: 복잡한 양식 없이 질문과 파일을 바로 등록하세요.
자문 내역
📂 진행 상황 실시간 확인: 접수부터 답변 완료까지 모든 과정을 투명하게 공개합니다.
CEO 관리
👥 CEO 전용 관리: 직원 권한 부여와 부서 이동 승인도 클릭 한 번으로 끝냅니다.
요금제 혜택
🎁 정기적인 리포트: 경영진이 전사 자문과 방향을 한눈에 파악할 수 있도록 도와드립니다.

전담 법무팀이 생긴 것 같은
체계적인 이력 관리

담당자가 바뀌어도 법률 자문 이력은 그대로 남습니다.
중요 계약서 및 결과물을 클라우드에 영구 보관하세요.

  • 부서별/프로젝트별 자문 내역 통합 관리
  • 중요 계약서 및 자문 결과물 영구 보관
  • 대시보드를 통한 실시간 현황 파악
대시보드

클릭 한 번으로 연결되는
전문가와의 핫라인

10년 경력 이상의 대기업 출신 변호사들이
영업일 기준 7일 이내 신속하고 명확한 솔루션을 제공합니다.

  • 복잡한 메일 양식 없이 간편한 신청 폼
  • 진행 상황 실시간 알림 (접수, 분석중, 완료)
  • 필요 시 1:1 채팅을 통한 추가 질의응답
자문신청
🎉 생애 첫 구독 고객 특별 혜택

백문이 불여일견,
모든 등급 이상의 프리미엄 케어를
첫 달 무료로 경험하세요.

지금 플랜을 새로 시작하시면,
첫 달 이용료(최대 200만 원)를 전액 지원해 드립니다.
(단, 1년 약정 가입 조건)

플랜 무료로 시작하기
⚠️ 혜택 적용 안내 (필독)
  • 대상: 법무그룹 현일 유료 플랜 결제 이력이 없는 최초 신규 고객 한정.
  • 조건: 본 혜택은 1년 약정(12개월) 가입 시에만 적용됩니다. (첫 달 무료 + 11개월 유료)
  • 위약금: 약정 기간 내 중도 해지 시 아래 금액이 청구됩니다.
    ① 면제받은 첫 달 이용료 전액 + ② 남은 약정 기간 총 이용료의 10%
  • 약정이 부담스러우신가요? [요금제 보기]에서 혜택 없이 단건자문으로 자유롭게 이용하실 수 있습니다.
×